今天早上4点左右
深圳各区突然下起了暴雨
雨势一度越来越大
今天早上5:20
深圳发布了暴雨橙色分区预警
目前
深圳已进入“龙舟水”时节
西南暖湿气流活跃
极端性强降水风险高

“龙舟水”带来大量降水
今天水务君就借机给大家普及一下
深圳是如何及时有效排水
实现雨污分流
做好有效城市排水管理的
一、城市排水是如何进行的?
深圳市是实行排水雨污分流制的城市。所谓分流制是指用不同管渠系统分别收集、输送污水和雨水的排水方式。

什么是雨污分流?
雨污分流是一种排水体制,是指将雨水和污水分开,各用一条管道输送,进行排放或后续处理的排污方式。用于被污染的河流。雨污分流便于雨水收集利用和集中管理排放,降低水量对污水处理厂的冲击,保证污水处理厂的处理效率。

雨污水管道分流处理能够防止污染城市的其他水资源,雨水可以通过雨水管道流入河流,污水则会在达到国家排放标准之后进行处理,以此来提升城市生活用水的质量,提供环境保护,实现节能环保的理念。
但大家知道吗?
其实在以前
咱们并没有那么“讲究”
对排水管道是没有根据水的来源
进行分设的
采用的是雨水和污水
合用一条排水管道的形式
即合流制的排水系统
随着经济的发展
和环境意识的增强
再加上水资源越来越珍贵
为了能够更好的利用各种水资源
我们就开始实施雨水和污水
各用一条排水管道的排水方式
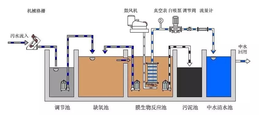
二、城市污水是如何收集和处理的?
1 城市污水的收集
为了将污水输送到污水处理厂进行集中处理,需要建设包括排水管网、提升泵站等系统收集千家万户排放的污水。

近年来,深圳大力开展污水管网建设,加速补齐历史缺口,过去3年新建污水管网5897公里,超过过去30年的总和!

污水管网规划图
2 城市污水的处理
现代污水处理技术,按处理程度划分,可分为一级、二级和三级处理工艺。
污水一级处理为预处理,应用物理方法,如筛滤、沉淀等去除污水中不溶解的悬浮固体和漂浮物质。

污水二级处理主要是应用生物处理方法,即通过微生物的代谢作用进行物质转化的过程,将污水中的各种复杂的有机物氧化降解为简单的物质。处理后的污水一般能达到排效标准。

三级处理为深度处理,出水水质较好,甚至能达到饮用水质标准,但处理费用高。

三、污水、雨水也是一种资源,应该如何进行有效利用?
1如何有效利用雨水?
雨洪利用成本低,见效快,最终能新增水资源4.9亿立方米,同时对培育市民的节约意识作用明显。

深圳湾体育中心雨水回用水景墙
2如何有效进行污水再生利用?
《深圳市再生水布局规划》提出结合28座污水处理厂建设再生水水厂。至2020年,全市规划再生水水厂28座,规划规模337347万m3/d。近期再生水回用率将达到21%,2020年再生水回(利)用率达到34%。

近期再生水回用于环境用水、市政杂用水为主,试点回用于工业用水;远期再生水回用于工业用水、环境用水、市政杂用水为主。

清澈的福田河水主要来源就是污水处理厂处理后达标排放的尾水
雨污分流制排水系统运行后
将减少污水对天然水体的影响
避免了对周围环境造成污染
改善了居民居住环境,提升了城市形象
有利于促进城市可持续发展
四、如何树立正确的排水理念,真正做到雨污分流呢?
1 正本清源
由于历史原因,深圳存在大量老旧小区和城中村雨污混流,排水管网错接乱排现象严重,为解决这一问题,深圳近年来花大力气开展正本清源工程,仅去年一年就完成正本清源小区7146个,今年计划再完成3300个以上,实现正本清源全覆盖。

由于大量正本清源工程在小区实施,给广大市民带来不便,这里水务君也请大家谅解,一切都为了深圳的水更清,河更美!
2 实行排水许可

实行排水许可是我市目前有效遏制
新污染源的重要手段
是防洪治涝、治理水污染的有效途径
3 正确接驳
排水单位和个人应当将污水
排入市政污水管网

污水直接排入河道会造成河流的污染
一条河被污染了就会影响下游几十公里
甚至几百上千公里
湖泊、海洋污染了
将会破坏水体的生态平衡
水生生物减少,水质恶化

对于污水不犯雨水
咱们水务人是认真的
2019年,水务人将继续做好排水管理
在深圳实现有效的雨污分流工作
这不仅能保证污水处理
提高雨洪利用效率
而且还能源源不断地创造综合效益
实现经济社会的可持续发展